欢迎进入尔之特工业控制官方网站

官方微博||网站地图

PLC控制柜,PLC控制箱,低压电气控制柜,智能仪表-尔之特工业控制技术

17年专注于工业控制领域,
提供全面的解决方案服务和产品配套
全国咨询
服务热线13357808278
手机号码:13357808278
热门关键词:

联系我们

PLC控制柜,PLC控制箱,低压电气控制柜,智能仪表-尔之特工业控制技术
联系人:崔先生
手机: 13357808278
QQ:462570496
网址:www.njeztgy.cn
邮箱:jsurt@jsurt.cn
地址:江苏省南京市江北新区柳州北路22号智能制造产业园

西门子PLC控制柜

当前位置:主页 > 产品中心 > PLC控制柜 > 西门子PLC控制柜 >
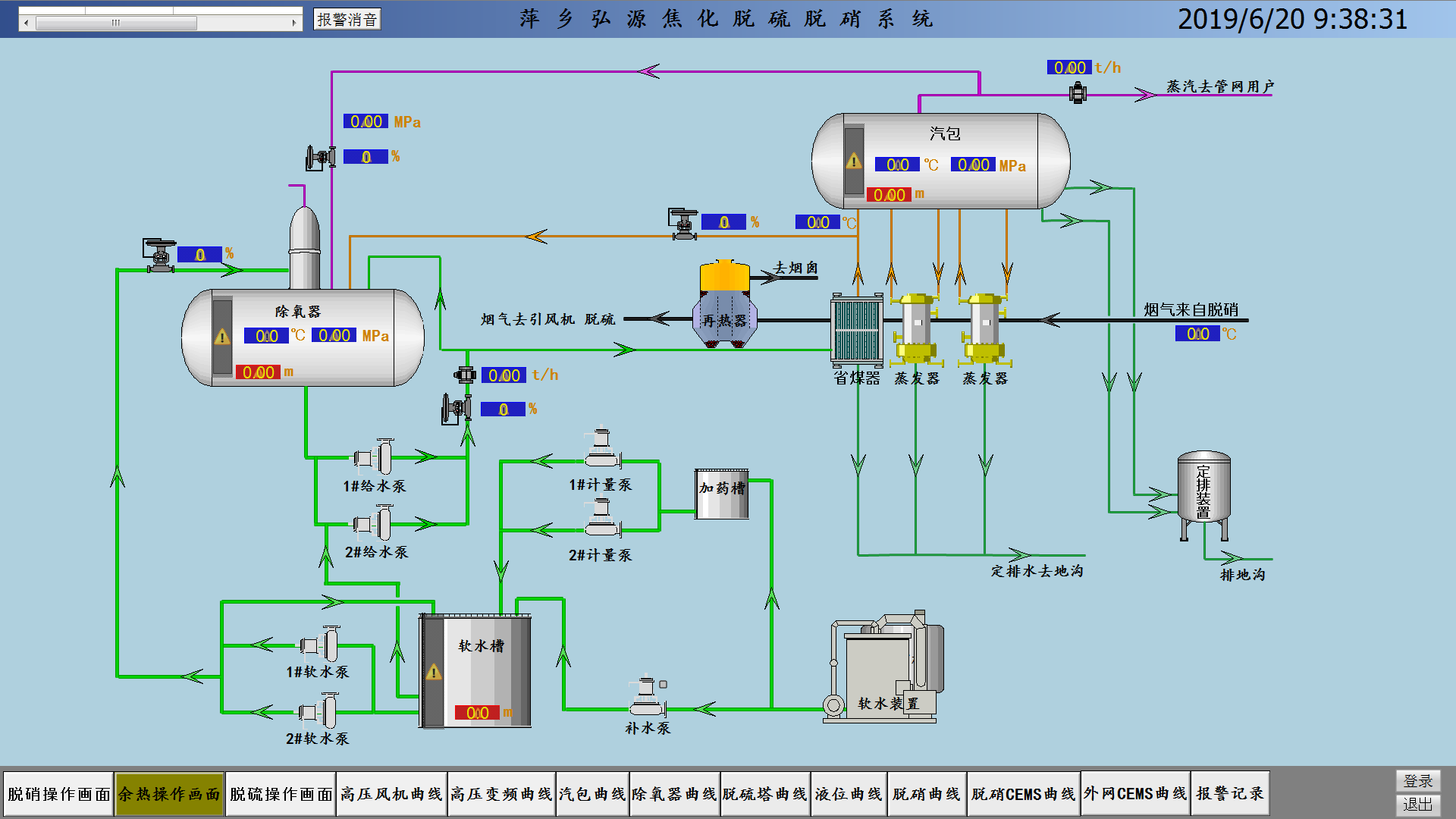
脱硫脱硝PLC控制系统萍乡弘源焦化

脱硫脱硝PLC控制系统萍乡弘源焦化

尔之特工业团队按照工艺控制要求,设计,生产,程控开发STEP7+WICC画面组态,调试。 控制系统主要电气控制部分 和 自控部分: 电气控制 部分主要负责循环泵、反冲洗泵、加药泵、输
订购热线:13357808278
  • 产品介绍
  • 产品参数

尔之特工业团队按照工艺控制要求,设计,生产,程控开发STEP7+WICC画面组态,调试。
控制系统主要电气控制部分 和 自控部分:电气控制部分主要负责循环泵、反冲洗泵、加药泵、输送转移泵及各个搅拌器等负载启停控制,控制方式为变频器控制、软启动控制和直接启动。

控制系统实现一键操作,自动配置药剂,自动喷淋,运行过程中有任何报警和数据都会在报警画面有显示,HMI搭配PLC控制系统,运行安全可靠,无故障,免维护。

 

自控部分除了能对电气控制部分进行远程手动控制外,还能根据采集到的管道(烟道、浆液池、溶液罐)压力、压差、流量、温度、液位、pH、密度等对泵阀进行调节控制。硬件组成:西门子S7-300系列PLC+研祥工控机、西门子软启动

 

控制系统主要配置说明:通用母线**紫铜排、西门子 PLC控制系统、西门子软启动、仿威图PS柜体结构 。电控柜颜色:RAL7035


控制方式:盘面控制、就地控制、PLC逻辑控制、上位机人机界面操控、远程控制。通讯方式以太网

尔之特工业团队按照工艺控制要求,设计,生产,程控开发STEP7+WICC7.4画面组态,调试。 控制系统主要配置说明:通用母线**紫铜排、西门子 PLC控制系统、西门子软启动、仿威图PS柜体结构 。电控柜颜色:RAL7035 控制方式:盘面控制、就地控制、PLC逻辑控制、上位机人机界面操控、远程控制。通讯方式以太网,研华工控机
相关产品

全国服务热线:13357808278

© 2023 尔之特工业控制技术(南京)有限公司版权所有
地 址:江苏省南京市江北新区柳州北路22号智能制造产业园
电 话:13357808278 025-87720890 传 真:025-87720891    QQ:462570496
苏ICP备19035610号-1    

关注官方微信
尔之特工业